По оценкам АКАР, российский рекламный рынок по итогам 2024 года прибавил 24% и достиг 903,6 млрд рублей. Самым динамичным сегментом стало видео (TV+OLV): рост на 23% до 284,8 млрд рублей. Ассоциация развития интерактивной рекламы (АРИР) за тот же период оценила емкость только OLV в 36-39 млрд рублей с динамикой роста плюс 20-30%. Рост спроса и увеличение стоимости производства контента мотивирует издателей подбирать комбинации монетизации, позволяющие максимально освоить имеющуюся емкость трафика.
В отрасли часто принято считать Header bidding универсальным решением для роста дохода, из-за чего значимость JS-интеграций нередко недооценивают. На десктопе многое зависит от формата: в некоторых сценариях, например, при бесконечной прокрутке, прямые интеграции работают особенно эффективно. Но мобильный web с рисками нестабильного соединения, быстрым скроллингом и чувствительностью к замедлению или подвисанию страниц живёт по другим правилам.
Мы предложили 24СМИ проверить на практике гипотезу: сможет ли наш JS-скрипт обеспечить более высокий уровень освоения трафика на выбранном формате и типе инвентаря, чем текущие покупатели через HB.

Пример размещения в выбранном плейсменте
Эксперимент проходил в мобильной версии сайта, для формата sticky-плеер. Период теста: 1 месяц. Сравнение велось по одному плейсменту. Задача со стороны площадки была прагматичной: максимизация дохода без изменения текущего стека. Мы не участвовали в аукционе Header Bidding, а запустили рекламу через прямую интеграцию JS-скриптом. Такой способ позволил проверить, сможет ли единый партнёр выкупать инвентарь быстрее и в большем объёме по сравнению с распределённой моделью HB.Все метрики издатель мог отслеживать в своем личном кабинете в режиме реального времени.

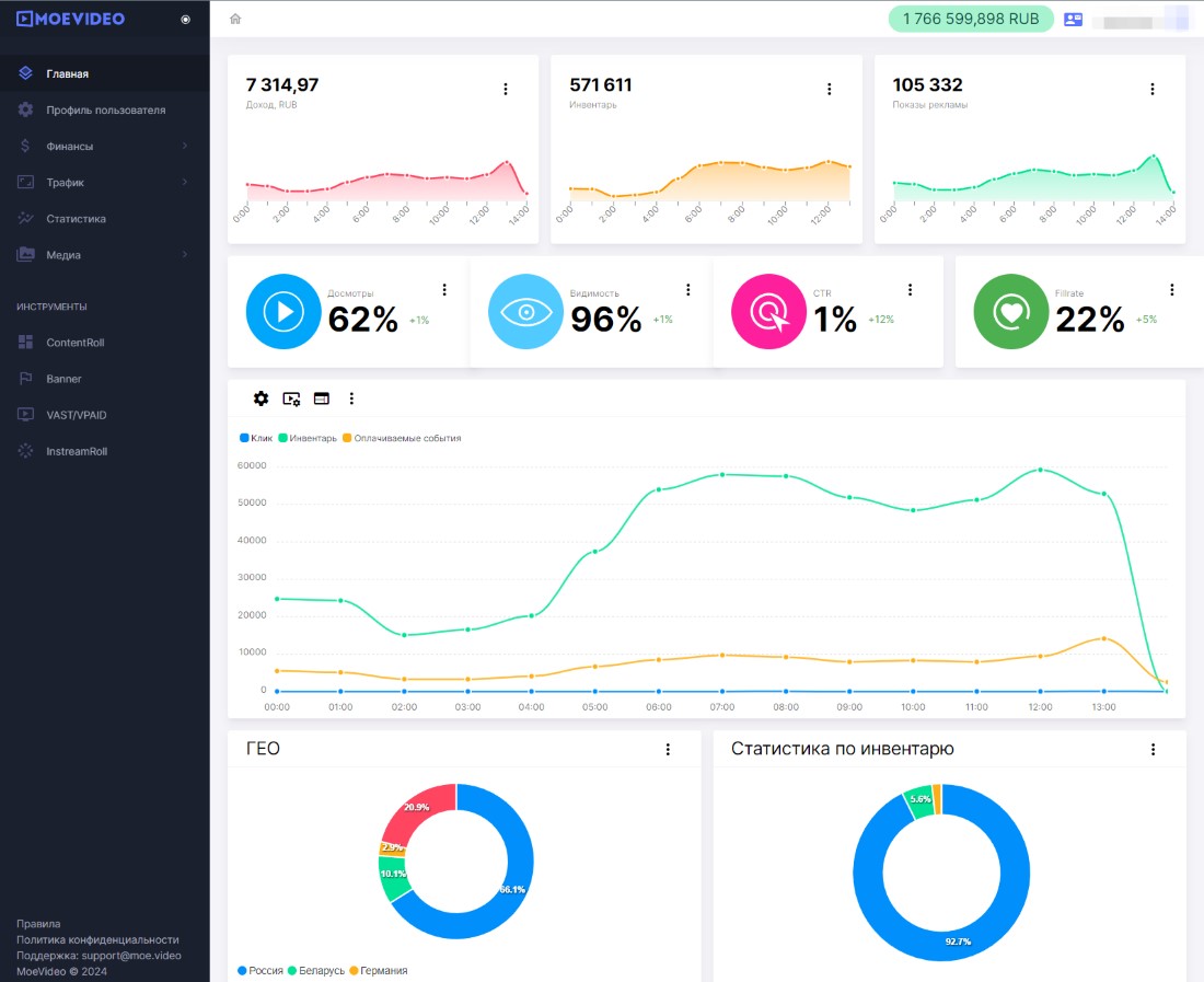
Личный кабинет MoeVideo (данные условные, не имеют отношения к 24 СМИ)
Итог оказался показательным. Относительно уровня закупки через HB, JS-скрипт показал в 1,5 раза больший fillrate, то есть полуторное преимущество по загрузке инвентаря. При этом качество контакта сохранилось на целевом уровне: видимость и досмотры около 80%. Иными словами, дополнительная монетизация была достигнута издателем не снижением показателей качества трафика, а за счёт большего объёма релевантного спроса, который мы смогли обеспечить.
Караваев Михаил Алексеевич, AdOps 24 СМИ: «Мы выбираем проверенных партнеров, которые работают с качественными и "белыми" рекламодателями. Для нас принципиально важно, чтобы пользователи не сталкивались с кликбейтом и "желтыми" креативами. MoeVideo полностью соответствует этим требованиям.
Главный инсайт — не стоит бояться экспериментировать и отдавать сильные позиции только РСЯ. Эксперимент показал, что прямое размещение плеера MoeVideo работает для нас заметно выгоднее, чем установка их плеера по порогу CPM через Adfox.
Тестирование оказалось более чем удачным. Сейчас мы рассматриваем, как масштабировать этот опыт и увеличить доход с других позиций на сайте, которые пока заняты только РСЯ и header bidding.»
Ключом к успеху стал доступ к большему объёму релевантного спроса в моменте. В некоторых конфигурациях стеков HB конкуренция сигналов и приоритизация запросов приводят к «окнам» в заполнении. Прямая интеграция закрывает эти окна быстрее, если у платформы или сети достаточно подходящей рекламы под конкретный плейсмент, устройство и аудиторию. В нашем случае объём и качество спроса на стороне MoeVideo обеспечили преимущество JS-подключения. Однако немаловажную роль в результате данного теста дает и скорость работы кода, которая также влияет на показатели качества трафика и, как следствие, fillrate.
То есть Header Bidding остаётся, по сути, стандартом, но сам по себе он не гарантирует максимум выручки для каждой площадки. Если партнёр готов приводить больший спрос и обеспечивать быструю работу кода, гибридная модель со скриптовыми интеграциями способна заметно увеличить доход без компромиссов по качеству и увеличения объема рекламных плейсментов. Вместе с тем важно регулярно перепроверять вклад каждого канала на реальных слотах и считать не только CPM, но и связку «fillrate + ставка», поскольку именно эти два фактора влияют на итоговую выручку издателя.
Не стоит забывать и про границы применимости. Эксперимент не отменяет ценность HB, так как не охватывал весь инвентарь площадки. Здесь мы показываем, что «традиционный» JS-скрипт при достаточном спросе способен дать высокую загрузку и тем самым увеличить выручку издателя. Так что гибридная модель может дать больший эффект, чем ставка только на HB как аксиома. Максимизировать доход имеет смысл путем самостоятельных А/В тестов для каждой конкретной площадки и плейсмента внутри нее.
Наконец, важно помнить, что интеграция сторонних JS-кодов всегда несёт для площадки определённые риски: от замедления загрузки до вопросов безопасности. Поэтому важно сотрудничать только с проверенными партнёрами, которые гарантируют качество и соблюдение законодательства.